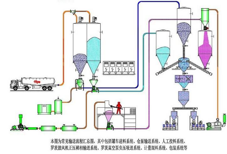
氣力輸送,是一種粉體物料的輸送方式,一般常見用于電廠脫硫脫硝輸送,面粉廠粉體輸送,煤場粉煤灰輸送,石灰廠石灰粉輸送等粉狀物料輸送。
氣力方式的運輸動能是空氣流動帶動物料在管道內運輸,不與外界空氣解除,不會造成物料暴露造成的粉塵污染,可以保護工人在工作過程的健康。

氣力輸送的輸送量可以根據工況調整輸送量的大小,節約人工成本,也可以避免物料在與空氣接觸造成物料受潮;而且氣流輸送占地空間較小,全稱都可以浮空節約企業占地成本。

氣力輸送的輸送量可以根據工況調整輸送量的大小,節約人工成本,也可以避免物料在與空氣接觸造成物料受潮;而且氣流輸送占地空間較小,全稱都可以浮空節約企業占地成本。
氣力輸送是現如今粉體物料運輸成本最小的系統運輸方式 ,也是如今使用最廣泛的運輸方式,氣力輸送分為濃相氣力輸送和稀相氣力輸送,能完成大多數物料的傳送
氣力輸送一般氣源使用羅茨風機,搭配旋轉供料器,管道彎頭,加速室等使用,氣力輸送設備造價低,安裝簡單,維護簡單是廣大客戶最好的選擇


